www.life-sip.com.br | BI Business Inteligence para PABX VOIP - LifeSip
Painel de BI Business Inteligence para PABX VOIP Life Sip,.
Visão geral de utilização e gestão completa operacional.
- Maiores atendedores
- Maiores solicitadores de serviço
- Chamadas por dias da semana
- TMA - Tempo médio de atendimento
- TMR Tempo médio de resposta as chamadas
- TMT Tempo médio total de atendimento de chamadas
bi businessInteligence pabx pbxvoip voip pabxvoip callcenter
TMR – Tempo médio de resposta a chamadas entrantes
TMT – Tempo médio total de atividade em chamadas ( espera – conversação )
Dados Gerais
Chamadas – Número total de chamadas processadas pelo PABX IP LS
Chamadas Ativas – Número total de chamadas ativas no PABX IP LS
Gráfico de Chamadas – Gráfico histórico de tempo para visualização de quantidade de chamadas por tempo durante o dia, interessante para identificação de ‘picos/gargalos’ de utilização do PABX para otimização e direcionamento do atendimento.
Tempo Ativo – Visualização do tempo que o PABX esta ativo disponível para utilização
Status Ramais – Visualização do número de ramais online e número de ramais offline no sistema.
Load Sistema – Visualização da carga de processamento do servidor, o painel altera de cor conforme o aumento da carga de processamento indicando que o processador esta com alta ou baixa demanda, valores: Verde para baixa demanda, Amarelo para demanda média e Vermelho para alta demanda.
Estatísticas sobre atendimento
Top Solicitantes chamadas 30 dias – Visualização da lista de clientes de forma agrupada que mais entraram em contato nos últimos 30 dias de forma decrescente, ou seja, do cliente que mais entrou em contato até o cliente que menos entrou em contato. Listando o telefone de origem, número de vezes que entrou em contato. Indicativo importante para que a equipe técnica possa entrar em contato de forma pró ativa com os clientes listados para resolução definitiva das dúvidas e demandas recorrentes.
Top Solicitantes por dia da semana – Visualização da lista de clientes de forma agrupada pelo dia da semana e clientes que mais entraram em contato nos últimos 15 dias de forma decrescente, ou seja, do cliente que mais entrou em contato até o cliente que menos entrou em contato e em quais dias da semana eles mais solicitam atendimento. Listando o dia da semana, telefone de origem e número de vezes que entrou em contato. Indicativo importante para que a equipe técnica possa entrar em contato de forma pró ativa com os clientes listados para resolução definitiva das dúvidas e demandas recorrentes.
Monitoramento de Filas de Atendimento
Painel com status de Filas – Visualização de todas as filas disponíveis no sistema, em cada fila é possível ver o nome da fila, quantidade de operadores logados na fila, quantidade de operadores disponíveis na fila e quantidade de chamadas na fila.
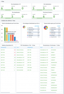
Analise de Atendimento semanal
Total de Atendimentos por dia da semana – Gráfico sinalizando o total de atendimentos realizado nos dias da semana em ordem decrescente, ou seja, dias com mais atendimento primeiro e dias com menos atendimentos na sequencia, gráfico sinaliza ainda a quantidade de atendimentos em cada dia.
Porcentagem de Atendimentos por dia da semana – Gráfico sinalizando a porcentagem de atendimentos realizado nos dias da semana em ordem decrescente, ou seja, dias com mais atendimento primeiro e dias com menos atendimentos na sequencia.
Tempo médio de Espera por dia da semana – Gráfico sinalizando o tempo médio de espera para atendimento por dia da semana em ordem decrescente, ou seja, dias com mais demora para atendimento primeiro e dias com atendimentos mais rápidos na sequencia. Indicador importante para alocação de pessoal nos dias com maior número de atendimento e sinalizados com maior tempo médio de espera.
Ranking de Operadores / Atendimentos
Ranking Operadores 60 dias – Visualização de lista contendo nome e quantidade de atendimentos de cada operador nos últimos 60 dias, a lista é visualizada de forma decrescente, ou seja, primeiro o operador que atendeu mais chamadas no período.
Top Atendedores por Fila 15 dias – Visualização de lista contendo o nome da fila, nome do operador e a quantidade de chamadas atendidas nos últimos 15 dias, ou seja, lista de forma agrupada quais os operadores atenderam mais ligações em cada fila no período selecionado.
Percentual de Atendimento por dia da semana 15 dias – Visualização de lista contendo o dia da semana, nome da fila e quantidade de chamadas recebidas, ou seja, lista de forma agrupada por dia da semana quais as dias da semana cada fila recebem mais chamadas.
Usamos cookies em nosso site para fornecer a melhor experiência na navegação, lembrando suas preferências e visitas anteriores. Ao clicar em “Aceitar”, concorda com a utilização de TODOS os cookies.
This website uses cookies to improve your experience while you navigate through the website. Out of these, the cookies that are categorized as necessary are stored on your browser as they are essential for the working of basic functionalities of the website. We also use third-party cookies that help us analyze and understand how you use this website. These cookies will be stored in your browser only with your consent. You also have the option to opt-out of these cookies. But opting out of some of these cookies may affect your browsing experience.
Necessary cookies are absolutely essential for the website to function properly. These cookies ensure basic functionalities and security features of the website, anonymously.
Cookie
Duração
Descrição
cookielawinfo-checbox-analytics
11 months
This cookie is set by GDPR Cookie Consent plugin. The cookie is used to store the user consent for the cookies in the category "Analytics".
cookielawinfo-checbox-functional
11 months
The cookie is set by GDPR cookie consent to record the user consent for the cookies in the category "Functional".
cookielawinfo-checbox-others
11 months
This cookie is set by GDPR Cookie Consent plugin. The cookie is used to store the user consent for the cookies in the category "Other.
cookielawinfo-checkbox-necessary
11 months
This cookie is set by GDPR Cookie Consent plugin. The cookies is used to store the user consent for the cookies in the category "Necessary".
cookielawinfo-checkbox-performance
11 months
This cookie is set by GDPR Cookie Consent plugin. The cookie is used to store the user consent for the cookies in the category "Performance".
viewed_cookie_policy
11 months
The cookie is set by the GDPR Cookie Consent plugin and is used to store whether or not user has consented to the use of cookies. It does not store any personal data.
Functional cookies help to perform certain functionalities like sharing the content of the website on social media platforms, collect feedbacks, and other third-party features.
Performance cookies are used to understand and analyze the key performance indexes of the website which helps in delivering a better user experience for the visitors.
Analytical cookies are used to understand how visitors interact with the website. These cookies help provide information on metrics the number of visitors, bounce rate, traffic source, etc.
Advertisement cookies are used to provide visitors with relevant ads and marketing campaigns. These cookies track visitors across websites and collect information to provide customized ads.